2024-07-181042
飲用水作為日常生活中不可或缺的基本需求,其安全性和品質自然成為了人們關注的焦點。近年來,消費者對于飲用水質量的要求日益嚴格,不僅僅局限于無色、無味、透明這些基本標準,更關注水中是否含有對人體有益的礦物質以及是否存在潛在的有害物質。
近期,一起關于知名瓶裝水品牌溴酸鹽含量問題事件引起了廣泛的社會關注,這一事件再次將飲用水中的潛在污染物問題推向了輿論的風口浪尖。溴酸鹽是一種可能在某些水源處理過程中產生的副產品,尤其是在使用臭氧消毒的過程中。雖然在低濃度下對人體影響較小,但長期攝入過量的溴酸鹽可能會對腎臟功能造成損害,并有一定的致癌風險。
溴酸鹽:隱藏的威脅
溴酸鹽(BrO3-)是飲用水處理過程中,尤其是臭氧消毒時,臭氧與水中的溴化物(Br-)反應的副產品。盡管臭氧作為消毒劑高效且不產生異味,但其與溴化物的反應卻帶來了溴酸鹽這一潛在的健康隱患。
長期過量攝入溴酸鹽可能導致消化系統不適、腎臟損害、增加癌癥風險以及對生殖系統的負面影響。鑒于溴酸鹽的潛在危害,國際癌癥研究機構將其列為2B級潛在致癌物。
科海思創新去除溴酸鹽工藝
為了解決這一問題,科海思憑借其在水處理領域的深厚積累,推出了一套高效的礦泉水/飲用水去除溴酸鹽工藝。該工藝的核心在于使用Tulsimer? A-62MP樹脂,這是一種專為飲用水處理而設計的特種離子交換樹脂,能夠在水進入臭氧殺菌步驟前,先將水中的高濃度溴化物控制在安全范圍內,從而有效控制水中的溴化物濃度,大幅降低溴酸鹽的生成。
科海思飲用水去除溴酸鹽工藝與常規飲用水生產工藝的區別
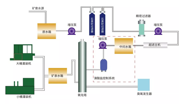
傳統的礦泉水/飲用水生產流程中,臭氧發生器直接作用于超濾后的水體,這增加了溴酸鹽生成的風險。而科海思礦泉水/飲用水去除溴酸鹽工藝流程在臭氧殺菌前加入了溴酸鹽控制系統,即在超濾主機之后、臭氧發生器之前增設了中間水箱。通過該系統有效地攔截和控制溴化物的濃度,避免了后續臭氧消毒過程中溴酸鹽的產生。
以下是工藝流程的關鍵步驟:
原水預處理:水源首先經過初步過濾,去除大顆粒雜質和懸浮物,準備進入后續的深度凈化階段。
溴化物濃度控制:預處理后的水流入中間水箱,隨后通過增壓泵輸送至溴酸鹽控制系統。在此環節,Tulsimer? A-62MP樹脂發揮關鍵作用,高效吸附并去除水中的溴化物,將其濃度控制在安全范圍內。
臭氧殺菌:經過溴化物預處理的水,再進入臭氧發生器和氧化塔進行殺菌。由于溴化物已被預先清除,臭氧消毒過程中溴酸鹽的生成顯著減少,確保了水質的無菌和純凈。
灌裝與出廠:最后,經過嚴格凈化和殺菌處理的水,被送入灌裝機進行瓶裝,準備出廠,為消費者提供安全可靠的飲用水。

工藝優勢及項目實證
科海思礦泉水/飲用水去除溴酸鹽工藝具有以下優點:
高效去除溴化物:通過使用Tulsimer? A-62MP樹脂吸附技術,能夠高效去除水中的高濃度溴化物,從而減少甚至是避免溴酸鹽的生成。
保留有益礦物質:工藝過程中對礦泉水中的有益礦物質如偏硅酸、鍶、鋅及溶解性總固體(TDS)等成分保持不變,保證了水質的營養價值。
符合國家標準:經過科海思去除溴酸鹽工藝處理后的水質能夠滿足國家及行業相關標準。
環保節能:工藝過程中無需添加化學藥劑,減少了對環境的污染,同時也降低了運行成本。
適應性強:工藝適用于各種規模的礦泉水/飲用水生產線,可根據實際需求進行調整和優化。

在貴州某去除溴酸鹽項目中,原水溴化物含量為0.06mg/l,處理水量是10m3/h,在不影響有益礦物元素前提下,通過季胺1型官能團耐受硫酸鹽、氯離子等去除溴化物,出水達到國家及行業對礦泉水生產的相關標準。
飲用水安全是關系到每個人健康的大事,科海思通過創新的溴酸鹽控制工藝,不僅有效降低了礦泉水中溴酸鹽的含量,保障了大眾的飲水安全,同時也展示了企業對產品質量和消費者健康的高度重視。
未來,科海思將不斷優化和推廣去除溴酸鹽的工藝,以及其他飲用水凈化技術,支持更多企業和地區實現綠色生產和可持續發展目標。通過這些努力,科海思希望能夠為全球的飲用水安全和環境保護做出更大的貢獻,共同迎接一個更加綠色、高效的未來。
了解工藝詳情或相關案例
請撥打技術熱線400-838-8151
或掃描下方二維碼
